Introducing: Fleet Management
For our Enterprise customers, managing compute resources just got easier and more powerful. With our new Fleet Management tool, Enterprise customers now have visibility and control over their single-tenant infrastructure across all 14 regions.

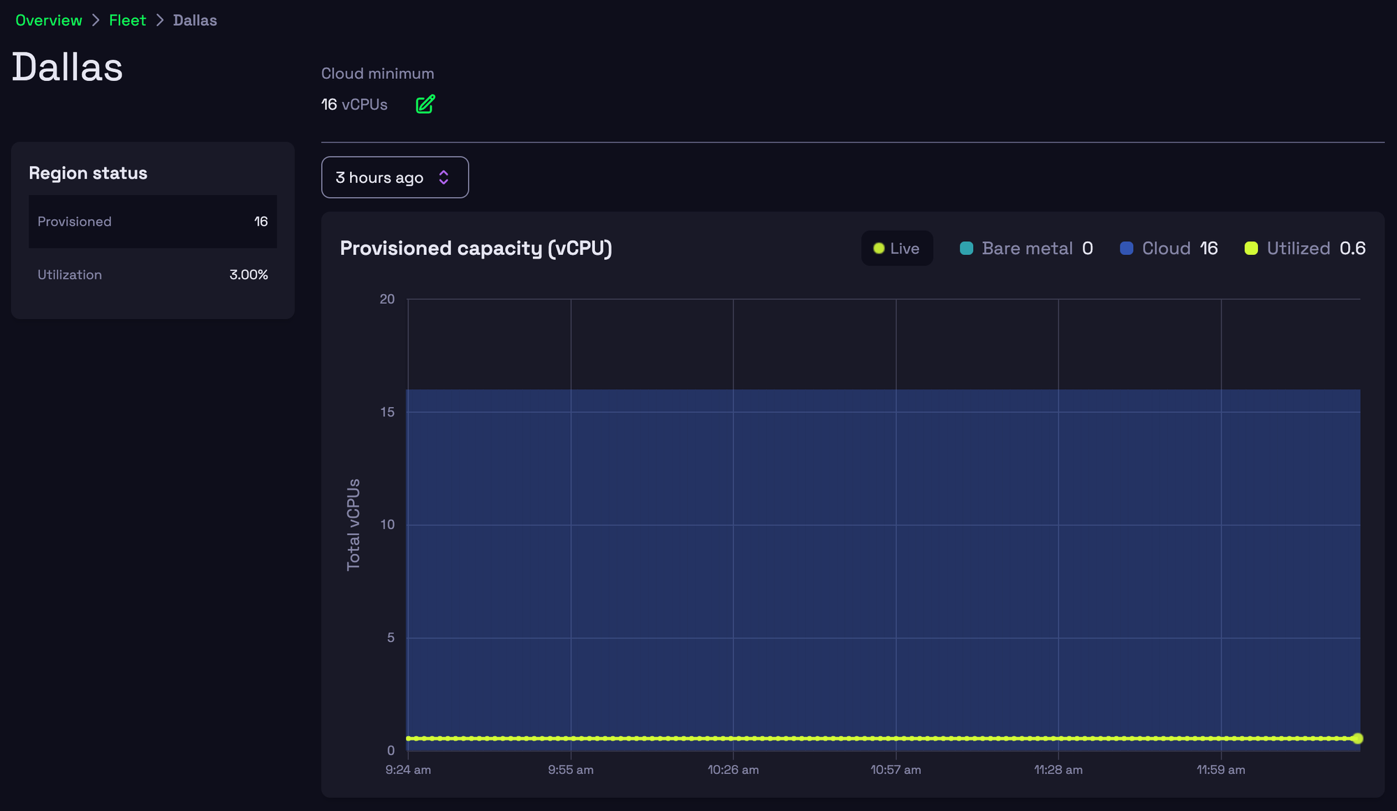
📚 Definitions
- Fleet: A unique
fleetIdrepresenting global compute pools - Provisioned Capacity: The number of vCPUs you have available to use on both bare metal and cloud
- Utilized Capacity: Real-time vCPUs being used by your games and Hathora services
- Cloud Minimum: The minimum number of vCPUs to keep ready in the cloud, so you’re always prepared
🔓Unlocked use-cases
- Monitor Capacity: view vCPUs on both bare metal and cloud, with real-time data (5 min delay)
- Adjust Cloud Minimums: set minimum vCPUs on each of our 14 regions to ensure you’re pre-scaled for spikes in demand
- Scale from Zero: keep costs low with zero starting capacity in regions with no minimums, and scale up as demand increases
- Test in Production Environment: run playtests on the same hardware you’ll launch on so there are no surprises

⚡️ API changes
Use the FleetsV1 resource to manage your fleet:
GetFleets(): currently, eachorgIdhas only onefleetIdGetFleetRegion(): view scale increments and the cloud minimum by regionUpdateFleetRegion(): update a region’scloudMinVcpus
đź’ Next steps
To take advantage of our Fleet Management feature and unlock control of your compute, contact our team to upgrade to the Enterprise tier.