November 2024
We have some big changes to announce this month. We are rolling out updated tiers, launched a new Fleets UI, enabled calling CreateRoom() with deploymentId, released a more responsive Console UI, and many more small updates. Let's get into it!
🫡 New Tiers and Pricing Update
As our platform has grown, we have learned a lot more about our diverse customer needs. Based on this data, we are better aligning our pricing tiers to match the common usage patterns. We’re introducing two new tiers, Explore and Pro, to replace the Starter tier.
These changes will take place over the next 3 months:
- Dec 2nd: All new accounts will be automatically added to our new Explore tier
- Dec 2nd - Feb 3rd: Existing Starter tier accounts can continue to use our platform without changes
- Feb 3rd: All Starter accounts will be migrated to the Explore tier and Starter tier will be officially deprecated

We are invested in making our single-tenant platform cost-effective and accessible. Please reach out if you have any feedback or want to talk through how these changes may impact you. You can book time with us here.
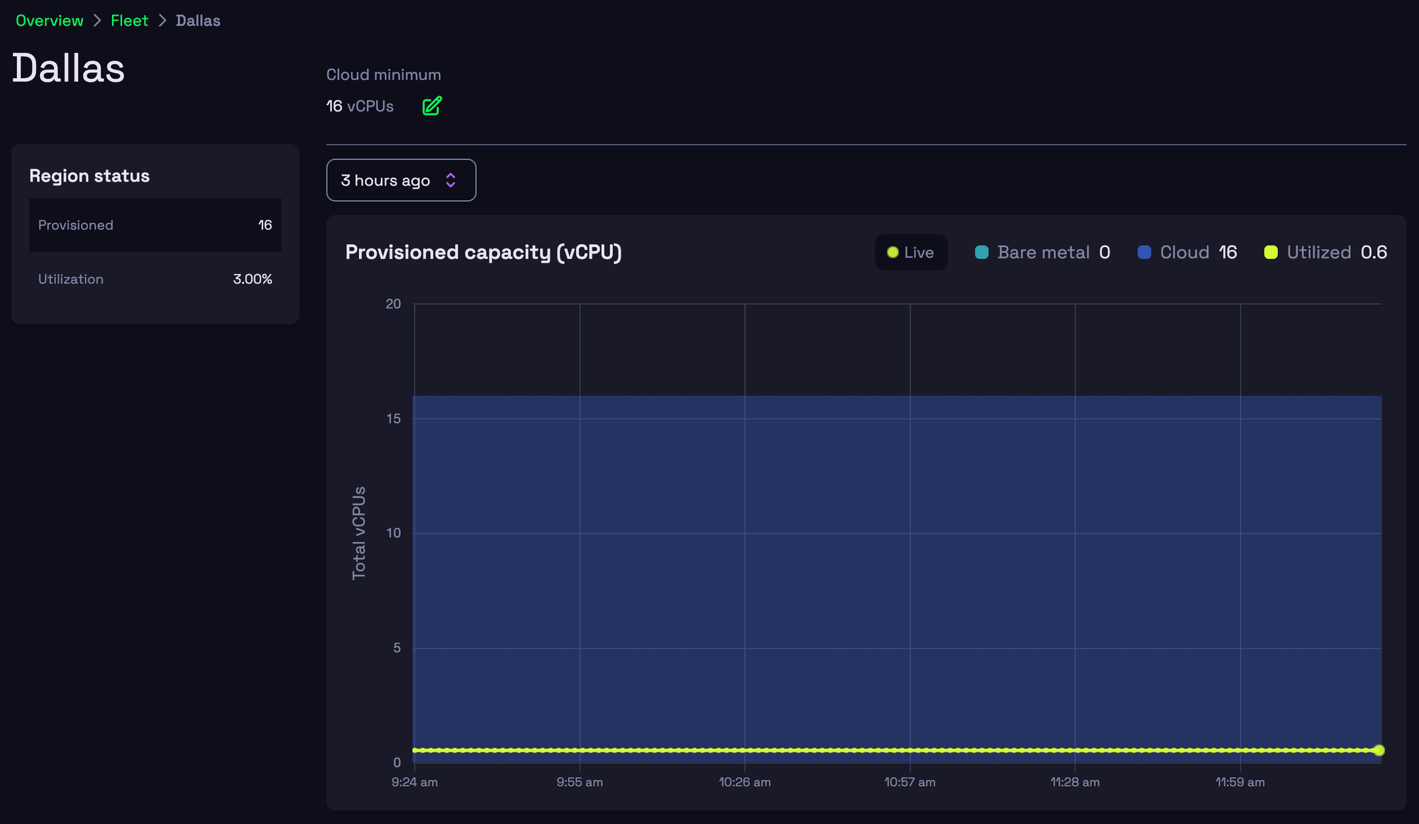
🛸 Fleet Management UI
As a part of making the single-tenant offering more accessible, the new Fleet Management UI enables Pro and Enterprise customers to view and control compute pools across all 14 regions. If you’re interested, learn more about Fleets here.

🚢 Deployments made easier
You can now specify a deploymentId when calling CreateRoom, allowing more control over which deployment to use. Previously, development workflows required creating a new application to spin up rooms from different deployments. With this update, you can manage multiple deployment versions within the same application. You can also name a deployment using a deploymentTag.
✨ Improved Console design
Our redesigned Console UI now maximizes screen space by reducing margins and dynamically resizes to fit any screen. Doesn’t appName look a lot better now? 🥳

Smaller updates
- You can now access
buildTagas a default environment variable from your process,HATHORA_BUILD_TAG. - We’ve rolled out updates to our 24hr process killer. You will notice processes stopping after 24hrs.